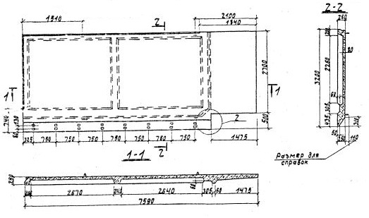
2П 3.7-1

Чертеж изделия:
Характеристики изделия:
ПараметрЗначение
Длина7590 мм
Ширина3200 мм
Высота250 мм
Масса7800 кг
Нормативный документСерия 3.702.1-4

2П 3.7-1   Плита надсилосная по Серии 3.702.1-4.